零碳园区能碳管理平台

方案概述

三藏科技零碳园区能碳智慧综合管理平台依托数据、模型、应用三层架构,覆盖碳门户、监测、减排、资产、示范、资讯六大核心模块。遵循 ISO 14064 等标准,支持数据自动采集与多级审核,实现精准核算、碳效分析及碳资产全周期管理,还能落地低碳示范工程与政策资讯整合。助力企业科学降碳,稳步迈向碳中和目标。

行业痛点

1 数据采集低效且溯源难

人工填报占比高,多级审核流程繁琐,数据缺乏统一管理体系,真实性和溯源性不足,影响碳核算准确性。

2 碳核算标准不统一、效率低

需适配多类核算标准,传统人工核算易出错,缺乏标准化模型,难快速生成合规碳报告满足核查需求。

3 减排与碳资产管理脱节

减排项目节碳量难精准量化,碳资产价值难实时跟踪,方法学申报复杂,减排成果难转化为交易资产。

4 低碳转型缺乏数据与标杆支撑

企业难获取多维度碳效分析数据,行业低碳案例分散,中小企业缺乏参考,转型方向不清晰。

目标客户

客户图标

能源、制造、化工等领域大型集团

客户图标

高耗能行业单体企业

客户图标

园区运营主体

客户图标

参与碳交易的控排企业

总体架构

总体架构

功能简介

碳门户

碳门户。支持集团、企业双视角,全景监测碳排放数据,多维度动态分析 + 可视化展示,辅助定位高耗环节。

碳监测

碳监测。涵盖数据录入、核算模型、源库因子库,自动核算生成合规报告,数据可溯源,满足核查要求。

碳减排

碳减排。跟踪光伏、氢能等项目节碳量,支持填报其他减排行为,量化减排成效,助力减排方案落地。

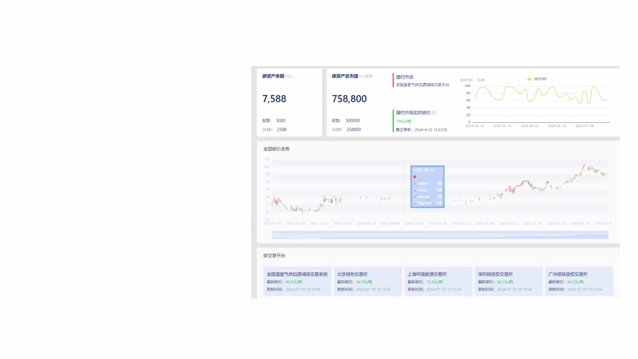
碳资产

碳资产。展示碳资产余额、市值及碳价走势,管理方法学申报路径,推动减排成果转化为可交易资产。

碳示范

碳示范。统筹低碳示范工程、标准与课题研究,搭建案例库和专家库,提供低碳转型标杆参考。

碳资讯

碳资讯。整合政策、ESG 动态、碳价走势,监控企业排污与风险,推送行业热点,赋能低碳决策。

碳门户 碳监测 碳减排 碳资产 碳示范 碳资讯

核心优势